Problem Orders Report
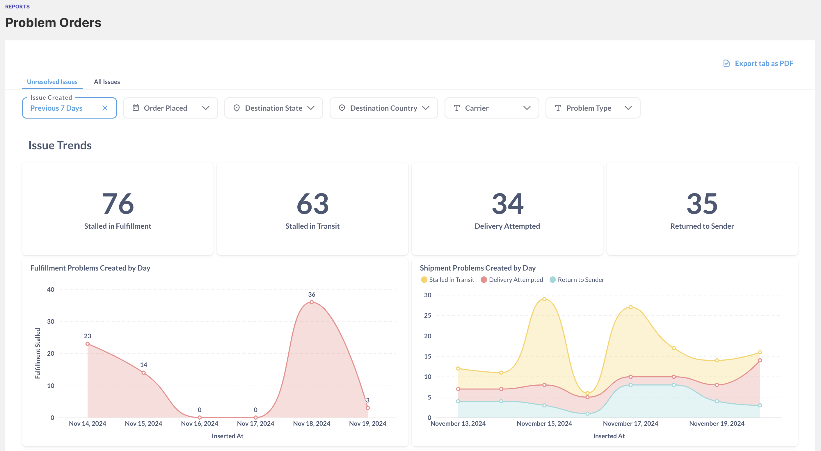
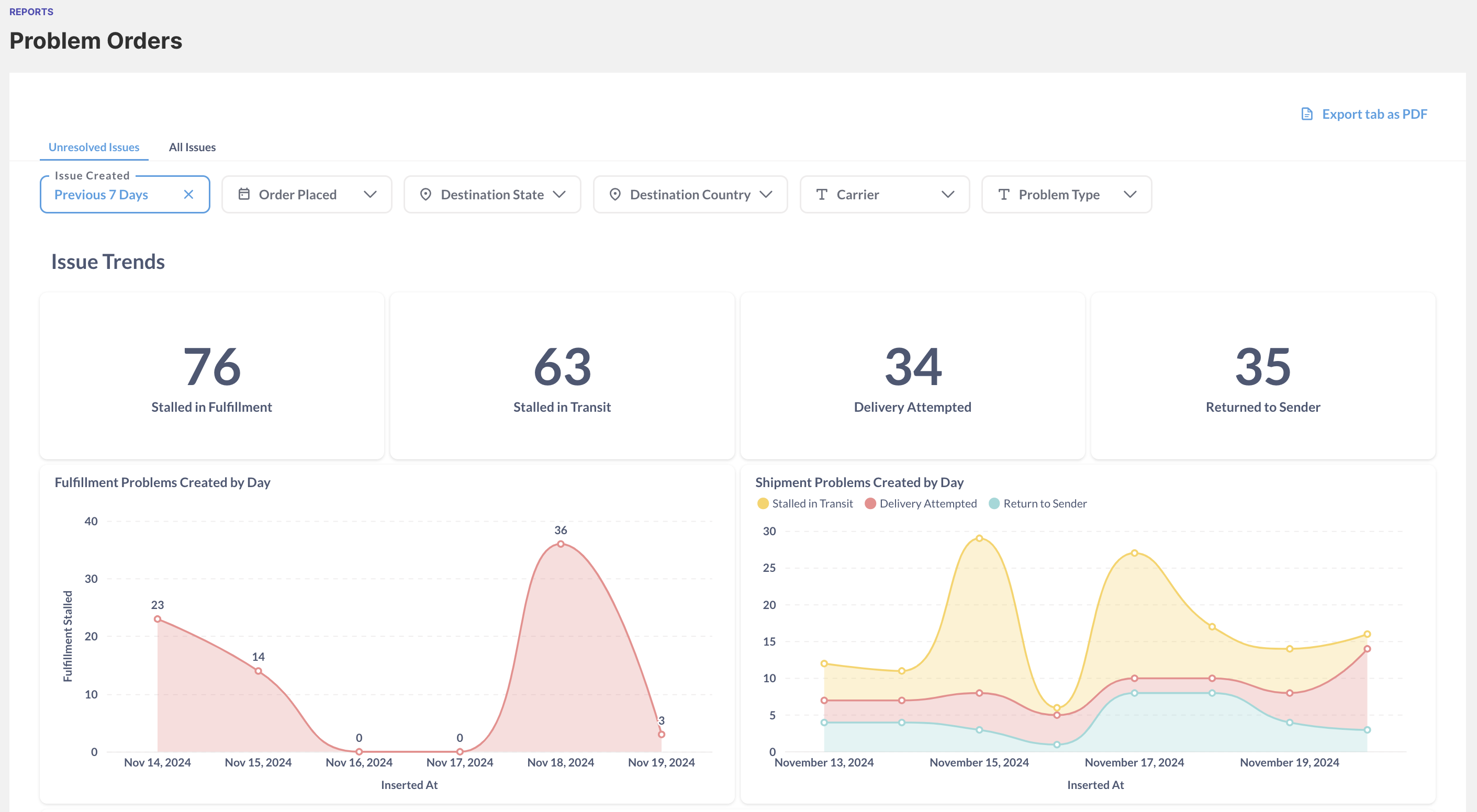
The Problem Orders report is available under the “Reports” dropdown in the left navigation. Problem types enabled in the configuration panel on the Orders List are included in your reports. The Problem Orders report features two distinct tabs: Unresolved Issues and All Issues.
The Unresolved Issues tab allows you to see all orders that are currently experiencing a problem and have not yet been resolved. The All Issues tab is a historical record for a specific time frame, detailing all orders that experienced a problem at that time but may be resolved at the time of viewing the report.

Metrics
The Problem Orders report allow users to calculate the following, both unresolved and historical issues, in any given time-frame:
Metric | Definition |
|---|---|
Stalled in Fulfillment | Number of |
Stalled in Transit | Number of |
Delivery Attempted | Number of |
Return to Sender | Number of |
Fulfillment Problems Created by Day | Number of |
Shipment Problems Created by Day | Number of |
Problem Orders by Carrier | Number of each problem type experienced by carrier. |
Fulfillment Problems List | Full list of |
Shipment Problems List | Full list of |
Filters
Use the filters at the top of the page to drill down by problem creation date, order creation date, destination location, problem type and carrier. Filters are “sticky”, meaning users can use any combination of these filters at any time.